CSV files
Structured academic datasets (activities, courses, mobility).
Master’s Degree in Digital Skills for Sustainable Societal Transitions — Politecnico di Torino (DAUIN Department)
A fully containerized stack that ingests, transforms, enriches, and visualizes academic data to support data-driven monitoring of PhD student careers.
Enable structured, repeatable, and transparent analysis of PhD students’ academic careers to support departmental decision-making.
Data Sources
Structured CSVs and unstructured PDFs are curated, validated, and enriched before entering the warehouse.
Structured academic datasets (activities, courses, mobility).
Unstructured sources enriched via AI-assisted extraction to normalize key fields.
Architecture

Dashboards
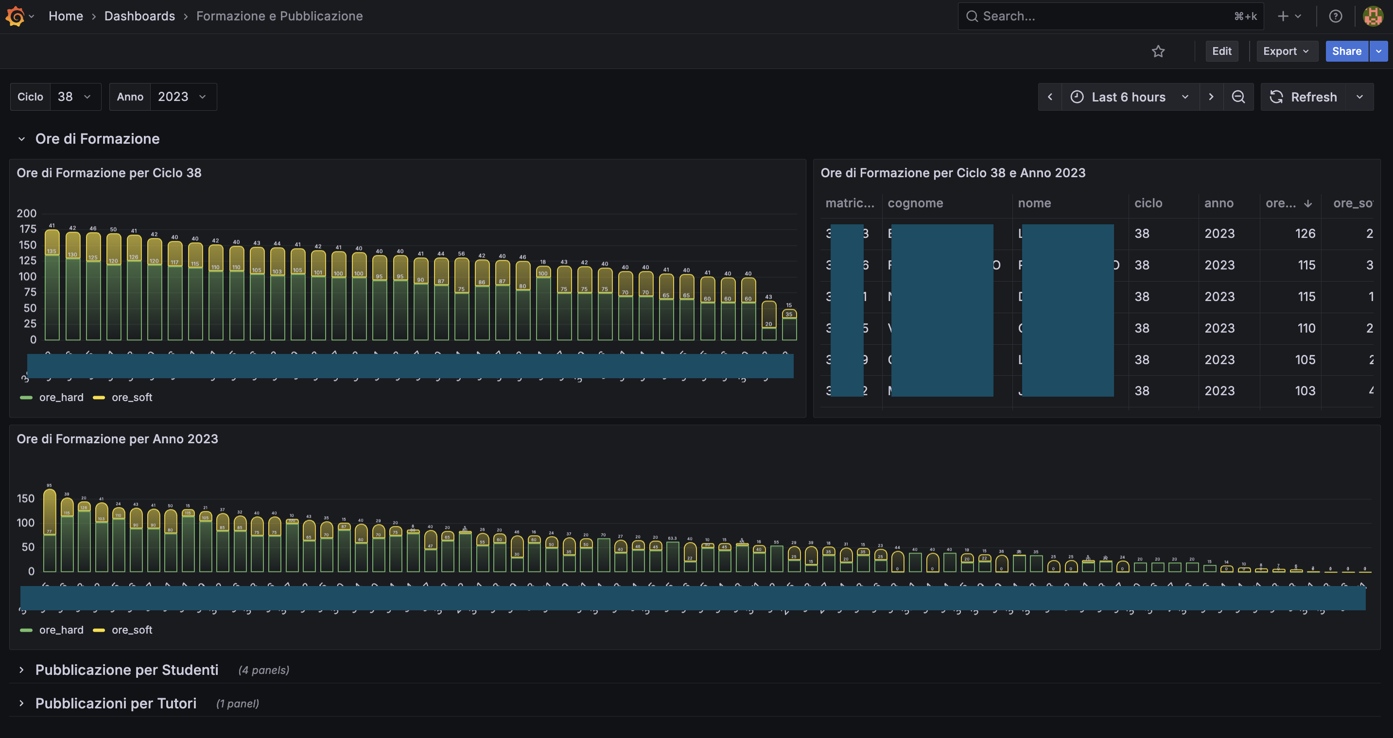
Example Grafana dashboards produced by the platform with filters for cycles, years, courses, and mobility durations.

Formation hours across PhD cycles and years with filters for cohort and course groupings.

Participation and duration of international mobility programs segmented by cycle and year.
Source code and case study links for deeper exploration.